官方下载地址:https://prometheus.io/download/ 2、测试 global:全局配置,其中scrape_interval表示抓取一次数据的间隔时间, alerting:告警管理器(Alertmanager)的配置,目前还没有安装Alertmanager; rule_files:告警规则有哪些; scrape_configs:抓取监控信息的目标。一个job_name就是一个目标,其targets就是采集信息的IP和端口。这里默认监控了Prometheus自己,可以通过修改这里来修改Prometheus的监控端口。Prometheus的每个exporter都会是一个目标,它们可以上报不同的监控信息,比如机器状态,或者mysql性能等等,不同语言sdk也会是一个目标,它们会上报你自定义的业务监控信息。 4、添加机器状态监控 node_exporter本身也是一个http服务,可以供prometheus server调用(pull)来获取监控的信息,安装方法同样是下载安装包后解压直接运行: 运行后可以看到在监听9100端口。这样就可以采集了,现在先访问试试能不能有没有成功运行: 可以看到,就是在scrape_configs模块中加一个job,命好名,配置好监听的IP和端口即可,然后重新运行prometheus,在标签栏的 Status –> Targets 中可以看到多了一个: 5、安装Grafana 5.1 下载并安装 下载地址:https://grafana.com/grafana/download wget https://dl.grafana.com/oss/release/grafana-6.7.2-1.x86_64.rpm 5.2 安装完成后,grafana服务默认已安装,配置文件为/etc/grafana/grafana.ini,如需修改路径及端口,可在该文件中修改

1、下载Prometheus的tar包wget https://github.com/prometheus/prometheus/releases/download/v2.17.1/prometheus-2.17.1.linux-amd64.tar.gz tar -C /usr/local/ -xvf prometheus-2.17.1.linux-amd64.tar.gz #解压 ln -sv /usr/local/prometheus-2.17.1.linux-amd64/ /usr/local/prometheus #创造软连接 /usr/local/prometheus/prometheus --config.file=/usr/local/prometheus/prometheus.yml & #启动Prometheus ss -anpt|grep 9090 
https://服务IP:9090

3、配置prometheus.yml的介绍# my global config global: scrape_interval: 15s # Set the scrape interval to every 15 seconds. Default is every 1 minute. evaluation_interval: 15s # Evaluate rules every 15 seconds. The default is every 1 minute. # scrape_timeout is set to the global default (10s). # Alertmanager configuration alerting: alertmanagers: - static_configs: - targets: # - alertmanager:9093 # Load rules once and periodically evaluate them according to the global 'evaluation_interval'. rule_files: # - "first_rules.yml" # - "second_rules.yml" # A scrape configuration containing exactly one endpoint to scrape: # Here it's Prometheus itself. scrape_configs: # The job name is added as a label `job=<job_name>` to any timeseries scraped from this config. - job_name: 'prometheus' # metrics_path defaults to '/metrics' # scheme defaults to 'http'. static_configs: - targets: ['localhost:9090']
evaluation_interval表示进行告警规则检测的间隔时间;
我们尝试添加第一个监控exporter——监控当前机器自身的状态,包括硬盘、CPU、流量等。因为Prometheus已经有了很多现成的常用exporter,所以我们直接用其中的node_exporter。注意了,这里名字虽然叫node_exporter,但跟nodejs没有任何关系,在Prometheus看来,一台机器或者说一个节点就是一个node,所以该exporter是在上报当前节点的状态。#下载最新版本,可以在github的release中对最新版本右键获取下载链接 wget https://github.com/prometheus/node_exporter/releases/download/v1.0.0-rc.0/node_exporter-1.0.0-rc.0.linux-amd64.tar.gz #解压 tar xvf node_exporter-1.0.0-rc.0.linux-amd64.tar.gz -C /usr/local/ #进入解压出的目录 cd /usr/local/node_exporter-1.0.0-rc.0.linux-amd64/ #运行监控采集服务 nohup ./node_exporter & curl https://localhost:9100/metrics 
这里也可以看出其实每个exporter本身都是一个http服务,server端会定时来访问获取监控信息。
访问成功的话,我们去prometheus的配置文件(prometheus.yml)中,加上这个target:scrape_configs: - job_name: 'prometheus' static_configs: - targets: ['localhost:9090'] - job_name: 'server' #主要是以下三行 static_configs: - targets: ['localhost:9100']

Grafana是一个可视化面板(Dashboard),有着非常漂亮的图表和布局展示,功能齐全的度量仪表盘和图形编辑器,支持Graphite、zabbix、InfluxDB、Prometheus等数据源。

运行如下脚本
sudo yum install grafana-6.7.2-1.x86_64.rpm

启动grafana
/etc/init.d/grafana-server start
5.3 登录grafana

5.4 导入数据源






5.5 添加监控模板
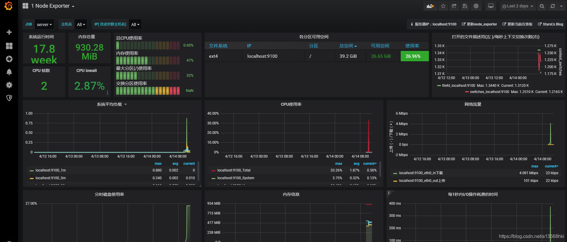
还记得我们上面还运行了一个node exporter吧,现在我们展现一下这个监控信息,左边竖排点击加号图标中的Import,来导入其他别人写好的面板。在Grafana的官方面板页面其实可以看到很多别人配置好的面板,我们找到自己想要的面板,比如这个node exporter的:
官方模板:https://grafana.com/grafana/dashboards?orderBy=name&direction=asc



复制右边那个面板ID,然后在Import界面输入ID,Load后配置好数据源为我们的Prometheus,就可以出现我们自己机器的状态监控面板了,很炫酷吧。



成功
本网页所有视频内容由 imoviebox边看边下-网页视频下载, iurlBox网页地址收藏管理器 下载并得到。
ImovieBox网页视频下载器 下载地址: ImovieBox网页视频下载器-最新版本下载
本文章由: imapbox邮箱云存储,邮箱网盘,ImageBox 图片批量下载器,网页图片批量下载专家,网页图片批量下载器,获取到文章图片,imoviebox网页视频批量下载器,下载视频内容,为您提供.
阅读和此文章类似的: 全球云计算
官方软件产品操作指南 (170)